2022-08-04 coredns ndots
개요
알람 푸시 서비스와 같은 배포된 어플리케이션들에서 불필요한 coredns 리퀘스트를 줄이기 위해 deployment 또는 pod에 직접 ndots 설정을 추가합니다.
CI/CD 파이프라인에서 ArgoCD를 사용하는 경우, ArgoCD의 커스텀 리소스 중 하나인 Rollout에도 CoreDNS ndots 설정은 동일하게 적용할 수 있습니다.
배경지식
CoreDNS
CoreDNS는 쿠버네티스 클러스터 내에서 DNS 이름을 해결하는 도구입니다. CoreDNS는 서비스나 파드 등 쿠버네티스에서 사용되는 모든 리소스에 대한 DNS 서비스를 제공하며, 쿠버네티스 클러스터의 확장성과 가용성 면에서도 우수한 성능을 보입니다. 현재 CoreDNS 프로젝트는 CNCFCloud Native Computing Foundation에 의해 관리 운영되고 있습니다.
쿠버네티스 클러스터에서 구동중인 파드들은 CoreDNS에게 DNS 주소를 질의하여 다른 서비스나 파드 리소스를 찾을 수 있습니다.
kube-dns와 CoreDNS
kube-dns는 CoreDNS가 나오기 전까지 사용되던 구버전 DNS 에드온입니다. CoreDNS는 kube-dns보다 유연성과 확장성이 높으며, 다양한 백엔드 데이터 소스와 플러그인을 지원합니다.
쿠버네티스는 공식적으로 kube-dns보다 CoreDNS 사용을 권장하고 있으며, 쿠버네티스 1.13 버전부터 기본 DNS 에드온으로 CoreDNS가 사용되고 있습니다.
CoreDNS 주소 포맷
쿠버네티스 클러스터에서 CoreDNS를 사용하는 경우 Service와 Pod에는 각각 아래와 같은 형식의 DNS A 레코드가 자동 할당됩니다.
Service의 A Record
SERVICE-NAME.NAMESPACE.svc.cluster.local
server-mysql.mysql.svc.cluster.local
------------ -----
| |
| +—–> Namespace
+—–—–—–—–—–—––> Service Name
server-redis.redis.svc.cluster.local
------------ -----
| |
| +—–> Namespace
+—–—–—–—–—–—––> Service Name
Pod의 A Record
POD-IP-ADDRESS.NAMESPACE.pod.cluster.local
예시로 default 네임스페이스에 172.12.3.4 IP를 가진 파드의 경우 아래와 같은 A 레코드로 해석됩니다.
172–12–3–4.default.pod.cluster.local
---------- -------
| |
| +—–> Namespace
+—–—–—–—–—–—–> Pod IP address
환경
EKS 클러스터
EKS 클러스터는 v1.21 버전이며, EC2 Managed Node를 사용하고 있습니다.
$ kubectl get node | awk '{print $5}'
VERSION
v1.21.5-eks-9017834
v1.21.5-eks-9017834
...
CoreDNS
EKS 클러스터에 CoreDNS deployment를 manifest로 배포해서 사용하는 환경입니다.

CoreDNS의 모든 리소스는 kube-system 네임스페이스에 위치합니다.
다른 네임스페이스들의 Pod들은 CoreDNS를 참조하기 위해 ClusterIP 타입의 CoreDNS 서비스로 접근합니다.

CoreDNS와 다른 파드간의 통신은 클러스터 내부간 통신으로 이루어집니다.
클러스터 내부 통신이기 때문에 CoreDNS 서비스 타입은 ClusterIP를 사용합니다.
CoreDNS의 동작방식도 결국 CoreDNS pod에 의해 DNS 서비스를 제공합니다.
kubectl get 명령어로 실제 CoreDNS의 deployment와 pod 환경을 확인합니다.
$ kubectl get deploy,pod \
-n kube-system \
-l k8s-app=kube-dns
결과값은 다음과 같습니다.
NAME READY UP-TO-DATE AVAILABLE AGE
deployment.apps/coredns 18/18 18 18 15d
NAME READY STATUS RESTARTS AGE
pod/coredns-86dfdb55fc-687dx 1/1 Running 0 15d
pod/coredns-86dfdb55fc-695t7 1/1 Running 0 15d
pod/coredns-86dfdb55fc-7x9mn 1/1 Running 0 15d
pod/coredns-86dfdb55fc-bqxw8 1/1 Running 0 15d
pod/coredns-86dfdb55fc-cq5rd 1/1 Running 0 15d
pod/coredns-86dfdb55fc-dhfch 1/1 Running 0 15d
pod/coredns-86dfdb55fc-f2v8z 1/1 Running 0 15d
pod/coredns-86dfdb55fc-gr46t 1/1 Running 0 15d
pod/coredns-86dfdb55fc-l562c 1/1 Running 0 15d
pod/coredns-86dfdb55fc-m6qm4 1/1 Running 0 15d
pod/coredns-86dfdb55fc-rscmz 1/1 Running 0 15d
pod/coredns-86dfdb55fc-t2tt5 1/1 Running 0 15d
pod/coredns-86dfdb55fc-td8pw 1/1 Running 0 15d
pod/coredns-86dfdb55fc-tn5gv 1/1 Running 0 15d
pod/coredns-86dfdb55fc-w7n86 1/1 Running 0 15d
pod/coredns-86dfdb55fc-zjqpv 1/1 Running 0 15d
pod/coredns-86dfdb55fc-zk68t 1/1 Running 0 15d
pod/coredns-86dfdb55fc-zmjmb 1/1 Running 0 15d
위의 경우 18개의 CoreDNS 파드가 여러 워커 노드에 걸쳐 분산 배포된 형태입니다.
일반적으로 일부 노드에 장애가 발생하더라도 CoreDNS 서비스의 고가용성(HA)을 유지하기 위한 목적으로 위와 같이 구성합니다.
CoreDNS는 외부(다른 네임스페이스)로부터 요청을 받기 위해 ClusterIP 타입의 Service 리소스가 존재합니다.

kubectl 명령어로 CoreDNS의 Service 리소스 정보를 확인합니다.
kubectl get service -n kube-system kube-dns -o wide
NAME TYPE CLUSTER-IP EXTERNAL-IP PORT(S) AGE SELECTOR
kube-dns ClusterIP 172.20.0.10 <none> 53/UDP,53/TCP,9153/TCP 626d k8s-app=kube-dns
CoreDNS는 TCP 포트 53번과 UDP 포트 53번을 통해 외부로부터 요청을 받습니다. TCP 포트 9153은 CoreDNS 메트릭 수집을 위한 포트입니다.
ndots 설정방법
1. spec 수정
ArgoCD의 커스텀 리소스인 Rollout에 ndots 설정을 추가하는 상황입니다.
이 시나리오에서는 kubectl 명령어로 rollout 리소스를 수정합니다.
kubectl edit rollout -n default hello-greeter
apiVersion: argoproj.io/v1alpha1
kind: Rollout
metadata:
...
spec:
template:
spec:
containers:
...
dnsConfig: # ndots configuration
options: # ndots configuration
- name: ndots # ndots configuration
value: "1" # ndots configuration
ndots 값은 FQDN으로 인식하려고 할 도메인에 포함될 점(.)의 최소 개수를 의미합니다. ndots을 기본값 5가 아닌 1로 조정해서 불필요한 DNS 질의를 줄일 수 있습니다.
2. 설정 적용
ndots 설정을 추가한 다음 적용하기 위해 kubectl apply 또는 (파이프라인에서 ArgoCD를 사용하는 경우) 소스 레포지터리에 코드를 push 합니다.
kubectl edit 명령어로 yaml을 직접 수정했을 경우에는 즉시 적용되므로 다시 deployment나 application을 배포할 필요가 없습니다.
3. ndots 설정 확인
deployment 또는 ArgoCD의 rollout에서 spec.template.spec.dnsConfig 설정을 확인합니다.
kubectl get deploy -n default hello-greeter
spec:
template:
spec:
containers:
# ...
dnsConfig:
options:
- name: ndots
value: "1"
ndots: 1 설정이 추가된 걸 확인할 수 있습니다.
이제 deployment 또는 ArgoCD의 rollout에 의해 생성된 파드에서도 ndots 설정을 확인합니다.
특정 파드에 접속해서 /etc/resolv.conf 파일 내용을 조회하는 명령어입니다.
kubectl exec -it <POD_NAME> -n default -- cat /etc/resolv.conf
위 명령어에서 <POD_NAME>은 kubectl get pod 명령어로 확인한 파드 이름을 사용합니다.
아래는 파드에 들어있는 /etc/resolv.conf 설정파일 내용입니다.
search default.svc.cluster.local svc.cluster.local cluster.local ap-northeast-2.compute.internal
nameserver 172.20.0.10
options ndots:1
- nameserver:
nameserver의 IP가 CoreDNS의 서비스 IP(172.20.0.10)를 가져온 점을 확인할 수 있습니다. 클러스터의 모든 파드들은 기본적으로 CoreDNS를 DNS 서버로 사용한다는 점을 확인할 수 있습니다. - resolv.conf가 생성되는 원리: 각 노드마다 동작하고 있는 kubelet 에이전트는 파드를 실행할 때,
/etc/resolv.conf파일 안에 CoreDNS의ClusterIP주소를nameserver로 등록합니다. 쿠버네티스에 의해 구동되는 모든 컨테이너는 DNS 검색에서 CoreDNS 서버를 자동으로 포함합니다. DNS 질의를 하는 클라이언트인 컨테이너는 이 resolve.conf에 등록된 nameserver 설정을 통해 CoreDNS로 질의를 보내게 됩니다. - options: ndots:1 옵션으로 변경된 것을 확인할 수 있습니다. ndots의 기본값은 5입니다.
마치며
대부분의 워크로드의 경우 ndots를 기본값 5가 아닌 2로 설정하면 충분하며, Amazon EKS 모범사례에도 권장하는 설정입니다.
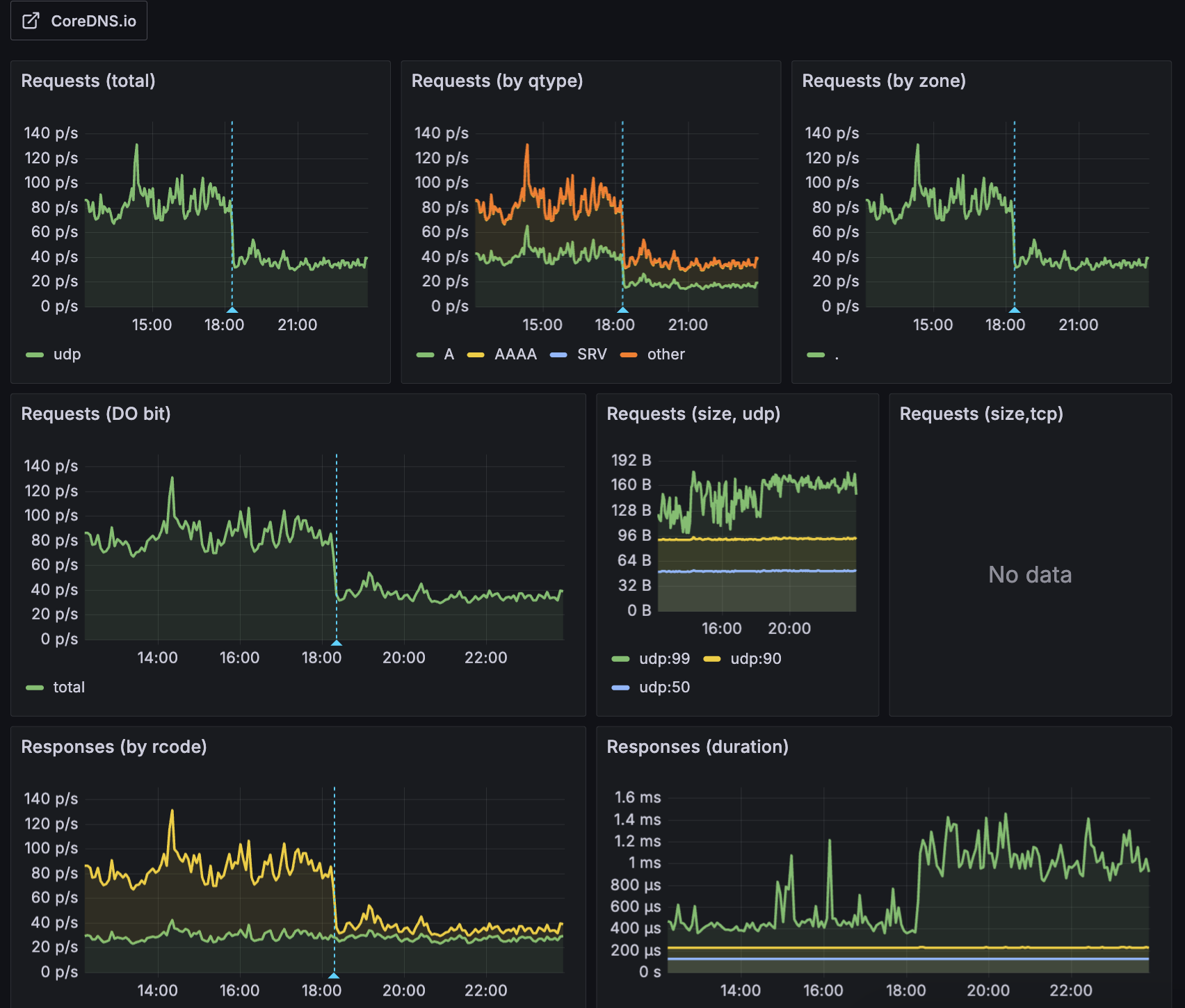
제 경우, 노드 7대에 파드 130여개 규모의 클러스터에서 ArgoCD의 ndots만 5에서 2로 설정한 후 전체 DNS 질의 요청량의 56%를 줄일 수 있었습니다.
아래는 적용 이후 Grafana에서 확인한 CoreDNS 요청량 감소 현황입니다.

대부분 외부 도메인(예: api.google.com, collector.newrelic.com)은 점(.)이 2개 이상 포함된 FQDN이므로, ndots=2로 설정하면 처음부터 FQDN으로 인식되어 클라이언트에서 불필요한 내부 search 도메인 질의를 피할 수 있습니다(search 도메인을 붙이지 않으므로). 이는 특히 외부 DNS 요청 시 성능을 향상시키고, 불필요한 DNS 실패로 인한 CoreDNS의 CPU 부하 및 I/O Timeout 문제를 줄이는 데 도움이 됩니다.
아래 다이어그램은 CoreDNS가 애플리케이션 파드에서 질의하는 도메인에 따라 클러스터 내부 또는 외부로 질의하는 방식을 보여줍니다.

관련자료
AWS:
- Amazon EKS 모범사례 가이드: CoreDNS 설정 모범사례
Articles:
- How to change ndots option default value of dns in Kubernetes: ndots 설정 방법
- Pod's DNS Config: Kubernetes 공식문서에 언급된 Pod 에서 DNS 설정 추가하기
- Kubernetes의 DNS, CoreDNS를 알아보자: CoreDNS를 쉽고 명확하게 설명한 좋은 글입니다.
- Kubernetes pods /etc/resolv.conf ndots:5 option and why it may negatively affect your application performances: ndots을 5로 설정한 경우 어플리케이션 성능에 미치는 영향에 대한 글입니다.
- CoreDNS CPA
Datadog: