2024-12-18 jvm metric
개요
이 문서는 쿠버네티스 환경에서 Spring Boot 애플리케이션의 JVM 메트릭을 효과적으로 수집하고 모니터링하는 방법을 다룹니다. 주 대상 독자는 DevOps 엔지니어, SRE(Site Reliability Engineer), 그리고 Kubernetes에서 Java 기반 애플리케이션을 운영하는 개발자입니다.
Java 애플리케이션에서는 Micrometer를 활용하여 Prometheus 형식의 메트릭을 노출할 수 있으며, 이를 기반으로 Prometheus와 Grafana를 사용해 모니터링할 수 있습니다. Micrometer는 JVM 기반 애플리케이션에서 성능 및 상태 정보를 수집하는 라이브러리로, 다양한 모니터링 시스템(Prometheus, CloudWatch, Datadog 등)과 통합할 수 있습니다. Spring Boot 2.x 이상에서는 기본적으로 Micrometer를 지원하며, spring-boot-starter-actuator를 통해 손쉽게 메트릭을 노출할 수 있습니다. 이를 통해 JVM 메모리 사용량, Heap 사용량, GC(가비지 컬렉션) 횟수, 스레드 상태, HTTP 요청 수, 웹소켓 커넥션 수 등의 주요 애플리케이션 성능 지표를 실시간으로 모니터링하고, 장애 발생 시 빠르게 원인을 파악할 수 있는 환경을 구축할 수 있습니다.

이 문서에서는 Micrometer 설정, Prometheus 서버에서의 메트릭 수집(scrape) 설정, Grafana를 활용한 시각화까지 단계별로 설명합니다. 또한, 쿠버네티스 환경에서 Annotation을 활용하여 자동으로 메트릭을 수집하도록 설정하는 방법도 포함합니다.
환경
- EKS 1.30
 - Application : Java 17.0.4.1 (with Micrometer)
 - Prometheus 2.48.0
 - Prometheus Operator는 사용하지 않는 환경
 
주의사항
Prometheus 환경
이 설정 가이드에서는 Prometheus Operator를 사용하지 않고, 일반적인 Prometheus Server 2.48.0을 사용합니다. 따라서 프로메테우스 서버가 메트릭을 수집(scrape)하는 과정에서 serviceMonitor, podMonitor 커스텀 리소스를 사용하지 않습니다. Prometheus Operator에서만 해당 커스텀 리소스들을 사용할 수 있기 때문입니다.
설정 방법
Spring Boot 어플리케이션에서 Micrometer 라이브러리를 사용해 메트릭을 노출시킨 후, 프로메테우스 서버에서 수집(scrape)하는 절차로 크게 두 가지 단계로 나누어 설정합니다.
Spring Boot Application
build.gradle.kts 파일에 다음과 같이 micrometer-registry-prometheus 의존성을 추가합니다. micrometer-registry-prometheus는 프로메테우스 서버에서 메트릭을 수집하는 데 필요한 의존성입니다.
아래는 build.gradle.kts 파일의 일부분입니다.
micrometer 라이브러리 버전: 최신 버전의 micrometer 클라이언트(1.x)를 사용하려면
micrometer-registry-prometheus를 사용하고, "레거시" 클라이언트(0.x)를 사용하려면micrometer-registry-prometheus-simpleclient를 사용하세요. 이 시나리오에서는 최신 버전(1.x)의 micrometer 클라이언트를 사용하고 있습니다. 자세한 사항은 micrometer prometheus 공식 문서를 참고하세요.
dependencies {
    implementation("org.springframework.boot:spring-boot-starter-actuator")
    implementation("io.micrometer:micrometer-registry-prometheus")
    // ... omitted for brevity ...
}
org.springframework.boot:spring-boot-starter-actuator: Spring Boot Actuator는 애플리케이션의 상태를 모니터링하고 관리할 수 있는 다양한 엔드포인트를 제공합니다./actuator/health,/actuator/metrics,/actuator/info와 같은 엔드포인트를 통해 애플리케이션의 정보 및 헬스체크를 확인할 수 있습니다.io.micrometer:micrometer-registry-prometheus: Micrometer는 JVM 기반 애플리케이션에서 메트릭을 수집하고 Prometheus와 같은 모니터링 시스템에 전송할 수 있도록 지원합니다. 이 라이브러리를 사용하면/actuator/prometheus엔드포인트를 통해 Prometheus가 메트릭을 수집할 수 있습니다. 수집 가능한 메트릭에는 JVM 메모리 사용량을 나타내는jvm_memory_used_bytes, 현재 실행 중인 스레드 수를 나타내는jvm_threads_live_threads, 시스템 CPU 사용량을 나타내는system_cpu_usage, JVM 프로세스의 가동 시간을 나타내는process_uptime_seconds, 그리고 HTTP 요청 처리 시간을 나타내는http_server_requests_seconds등이 포함됩니다. 이 외에도 다양한 JVM 및 애플리케이션 관련 메트릭들을 수집할 수 있습니다.
아래와 같이 application.yaml 파일에 다음과 같은 설정을 추가합니다.
# example/src/main/resources/local/application.yaml
management:
  endpoints:
    web:
      exposure:
        include: prometheus, metrics, health
  endpoint:
    health:
      probes:
        enabled: true
  metrics:
    export:
      prometheus:
        enabled: true
exposure는 Spring Boot Actuator에서 관리 엔드포인트의 노출을 제어하는 설정입니다. management.endpoints.web.exposure.include는 어떤 엔드포인트를 외부에 노출할지를 지정합니다. 기본적으로 health 엔드포인트는 포함됩니다.
위 코드에서는 prometheus, metrics, health 엔드포인트가 노출되도록 설정되어 있습니다. 이는 Prometheus가 메트릭을 수집할 수 있도록 하고, 애플리케이션의 상태를 확인할 수 있는 health 엔드포인트도 외부에서 접근 가능하게 합니다. 자세한 사항은 Spring Boot Actuator 공식 문서를 참고하세요.
Prometheus Scrape
수집 대상 파드의 서비스 리소스에 다음과 같은 어노테이션을 추가하면 프로메테우스 서버는 자동으로 메트릭을 수집합니다.
kind: Service
# ... omitted for brevity ...
metadata:
  annotations:
    prometheus.io/scrape: 'true'
    prometheus.io/port: http
    prometheus.io/path: /actuator/prometheus
prometheus.io/port는 쿠버네티스 서비스에 등록된 포트 이름과 직접적인 포트 번호 둘 다 사용할 수 있습니다.
약속된 어노테이션을 기반으로 prometheus 서버가 자동으로 감지하고 메트릭을 수집(scrape)하는 설정은 prometheus-server 파드의 설정 파일에서 확인할 수 있습니다.
kubectl exec -it prometheus-server-79f7d4d8d-mcb9f \
  -n prometheus \
  -c prometheus-server -- cat /etc/config/prometheus.yml
해당 어노테이션으로 수집된 JVM 메트릭들은 job 라벨에 kubernetes-service-endpoints 값을 가지게 됩니다. 아래는 자동 스크레이핑에 대한 prometheus.yml 설정입니다.
# ... omitted for brevity ...
- honor_labels: true
  job_name: kubernetes-service-endpoints
  kubernetes_sd_configs:
  - role: endpoints
  relabel_configs:
  - action: keep
    regex: true
    source_labels:
    - __meta_kubernetes_service_annotation_prometheus_io_scrape
  - action: drop
    regex: true
    source_labels:
    - __meta_kubernetes_service_annotation_prometheus_io_scrape_slow
  - action: replace
    regex: (https?)
    source_labels:
    - __meta_kubernetes_service_annotation_prometheus_io_scheme
    target_label: __scheme__
  - action: replace
    regex: (.+)
    source_labels:
    - __meta_kubernetes_service_annotation_prometheus_io_path
    target_label: __metrics_path__
  - action: replace
    regex: (.+?)(?::\d+)?;(\d+)
    replacement: $1:$2
    source_labels:
    - __address__
    - __meta_kubernetes_service_annotation_prometheus_io_port
    target_label: __address__
  - action: labelmap
    regex: __meta_kubernetes_service_annotation_prometheus_io_param_(.+)
    replacement: __param_$1
  - action: labelmap
    regex: __meta_kubernetes_service_label_(.+)
  - action: replace
    source_labels:
    - __meta_kubernetes_namespace
    target_label: namespace
  - action: replace
    source_labels:
    - __meta_kubernetes_service_name
    target_label: service
  - action: replace
    source_labels:
    - __meta_kubernetes_pod_node_name
    target_label: node
# ... omitted for brevity ...
프로메테우스 서버 파드가 대상 어플리케이션 파드의 JVM 메트릭을 수집(scrape)하는 과정은 다음과 같이 진행됩니다.

수집 대상인 백엔드 어플리케이션은 현재 JVM 기반이며, Java 17 버전을 사용하고 있습니다.
bash-5.1$ java -version
openjdk version "17.0.4.1" 2022-08-12 LTS
OpenJDK Runtime Environment Corretto-17.0.4.9.1 (build 17.0.4.1+9-LTS)
OpenJDK 64-Bit Server VM Corretto-17.0.4.9.1 (build 17.0.4.1+9-LTS, mixed mode, sharing)
사용 가능한 Actuator의 엔드포인트를 확인하려면 다음 명령어를 실행합니다. jq 명령어가 설치되어 있어야 합니다.
which jq
curl -s http://localhost:8080/actuator | jq
{
  "_links": {
    "self": {
      "href": "http://localhost:8080/actuator",
      "templated": false
    },
    "prometheus": {
      "href": "http://localhost:8080/actuator/prometheus",
      "templated": false
    },
    "health-path": {
      "href": "http://localhost:8080/actuator/health/{*path}",
      "templated": true
    },
    "health": {
      "href": "http://localhost:8080/actuator/health",
      "templated": false
    },
    "metrics": {
      "href": "http://localhost:8080/actuator/metrics",
      "templated": false
    },
    // ... omitted for brevity ...
  }
}
JVM 기반의 어플리케이션 파드에서 다음 명령어를 실행하면 수집할 수 있는 메트릭을 확인할 수 있습니다.
curl -s http://localhost:8080/actuator/prometheus
# HELP disk_total_bytes Total space for path
# TYPE disk_total_bytes gauge
disk_total_bytes{path="/deployments/.",} 1.07361579008E11
# HELP jvm_buffer_count_buffers An estimate of the number of buffers in the pool
# TYPE jvm_buffer_count_buffers gauge
jvm_buffer_count_buffers{id="mapped - 'non-volatile memory'",} 0.0
jvm_buffer_count_buffers{id="mapped",} 0.0
jvm_buffer_count_buffers{id="direct",} 31.0
# HELP application_started_time_seconds Time taken (ms) to start the application
# TYPE application_started_time_seconds gauge
application_started_time_seconds{main_application_class="kr.co.<REDACTED>.<REDACTED>.<REDACTED>",} 30.301
# HELP jvm_threads_states_threads The current number of threads having NEW state
# TYPE jvm_threads_states_threads gauge
jvm_threads_states_threads{state="runnable",} 20.0
jvm_threads_states_threads{state="blocked",} 0.0
jvm_threads_states_threads{state="waiting",} 16.0
jvm_threads_states_threads{state="timed-waiting",} 37.0
jvm_threads_states_threads{state="new",} 0.0
jvm_threads_states_threads{state="terminated",} 0.0
# HELP process_files_open_files The open file descriptor count
# TYPE process_files_open_files gauge
process_files_open_files 85.0
# HELP application_ready_time_seconds Time taken (ms) for the application to be ready to service requests
# TYPE application_ready_time_seconds gauge
application_ready_time_seconds{main_application_class="kr.co.<REDACTED>.<REDACTED>.<REDACTED>",} 30.307
# HELP jvm_classes_loaded_classes The number of classes that are currently loaded in the Java virtual machine
# TYPE jvm_classes_loaded_classes gauge
jvm_classes_loaded_classes 20435.0
# HELP system_cpu_count The number of processors available to the Java virtual machine
# TYPE system_cpu_count gauge
system_cpu_count 1.0
# HELP jvm_memory_max_bytes The maximum amount of memory in bytes that can be used for memory management
# TYPE jvm_memory_max_bytes gauge
jvm_memory_max_bytes{area="heap",id="Tenured Gen",} 3.57957632E8
jvm_memory_max_bytes{area="nonheap",id="CodeHeap 'profiled nmethods'",} 1.22912768E8
jvm_memory_max_bytes{area="heap",id="Eden Space",} 1.43130624E8
jvm_memory_max_bytes{area="nonheap",id="Metaspace",} -1.0
jvm_memory_max_bytes{area="nonheap",id="CodeHeap 'non-nmethods'",} 5828608.0
jvm_memory_max_bytes{area="heap",id="Survivor Space",} 1.7891328E7
jvm_memory_max_bytes{area="nonheap",id="Compressed Class Space",} 1.073741824E9
jvm_memory_max_bytes{area="nonheap",id="CodeHeap 'non-profiled nmethods'",} 1.22916864E8
# HELP jvm_threads_daemon_threads The current number of live daemon threads
# TYPE jvm_threads_daemon_threads gauge
jvm_threads_daemon_threads 56.0
# HELP jvm_memory_usage_after_gc_percent The percentage of long-lived heap pool used after the last GC event, in the range [0..1]
# TYPE jvm_memory_usage_after_gc_percent gauge
jvm_memory_usage_after_gc_percent{area="heap",pool="long-lived",} 0.22336272467016433
# HELP jvm_buffer_total_capacity_bytes An estimate of the total capacity of the buffers in this pool
# TYPE jvm_buffer_total_capacity_bytes gauge
jvm_buffer_total_capacity_bytes{id="mapped - 'non-volatile memory'",} 0.0
jvm_buffer_total_capacity_bytes{id="mapped",} 0.0
jvm_buffer_total_capacity_bytes{id="direct",} 8711237.0
# HELP process_files_max_files The maximum file descriptor count
# TYPE process_files_max_files gauge
process_files_max_files 1048576.0
# HELP jvm_gc_memory_promoted_bytes_total Count of positive increases in the size of the old generation memory pool before GC to after GC
# TYPE jvm_gc_memory_promoted_bytes_total counter
jvm_gc_memory_promoted_bytes_total 2.8862608E7
# HELP jvm_memory_committed_bytes The amount of memory in bytes that is committed for the Java virtual machine to use
# TYPE jvm_memory_committed_bytes gauge
jvm_memory_committed_bytes{area="heap",id="Tenured Gen",} 3.57957632E8
jvm_memory_committed_bytes{area="nonheap",id="CodeHeap 'profiled nmethods'",} 3.4668544E7
jvm_memory_committed_bytes{area="heap",id="Eden Space",} 1.43130624E8
jvm_memory_committed_bytes{area="nonheap",id="Metaspace",} 1.13836032E8
jvm_memory_committed_bytes{area="nonheap",id="CodeHeap 'non-nmethods'",} 2555904.0
jvm_memory_committed_bytes{area="heap",id="Survivor Space",} 1.7891328E7
jvm_memory_committed_bytes{area="nonheap",id="Compressed Class Space",} 1.3565952E7
jvm_memory_committed_bytes{area="nonheap",id="CodeHeap 'non-profiled nmethods'",} 1.998848E7
# HELP disk_free_bytes Usable space for path
# TYPE disk_free_bytes gauge
disk_free_bytes{path="/deployments/.",} 9.2223438848E10
# HELP jvm_threads_peak_threads The peak live thread count since the Java virtual machine started or peak was reset
# TYPE jvm_threads_peak_threads gauge
jvm_threads_peak_threads 133.0
# HELP system_cpu_usage The "recent cpu usage" of the system the application is running in
# TYPE system_cpu_usage gauge
system_cpu_usage 0.013503964921259843
# HELP process_uptime_seconds The uptime of the Java virtual machine
# TYPE process_uptime_seconds gauge
process_uptime_seconds 9143.299
# HELP jvm_gc_max_data_size_bytes Max size of long-lived heap memory pool
# TYPE jvm_gc_max_data_size_bytes gauge
jvm_gc_max_data_size_bytes 3.57957632E8
# HELP jvm_buffer_memory_used_bytes An estimate of the memory that the Java virtual machine is using for this buffer pool
# TYPE jvm_buffer_memory_used_bytes gauge
jvm_buffer_memory_used_bytes{id="mapped - 'non-volatile memory'",} 0.0
jvm_buffer_memory_used_bytes{id="mapped",} 0.0
jvm_buffer_memory_used_bytes{id="direct",} 8711238.0
# HELP process_cpu_usage The "recent cpu usage" for the Java Virtual Machine process
# TYPE process_cpu_usage gauge
process_cpu_usage 0.012598425196850394
# HELP spring_kafka_listener_seconds_max Kafka Listener Timer
# TYPE spring_kafka_listener_seconds_max gauge
spring_kafka_listener_seconds_max{exception="none",name="org.springframework.kafka.KafkaListenerEndpointContainer#0-2",result="success",} 9.43929E-4
spring_kafka_listener_seconds_max{exception="none",name="org.springframework.kafka.KafkaListenerEndpointContainer#0-3",result="success",} 0.0
spring_kafka_listener_seconds_max{exception="none",name="org.springframework.kafka.KafkaListenerEndpointContainer#0-4",result="success",} 0.0
spring_kafka_listener_seconds_max{exception="none",name="org.springframework.kafka.KafkaListenerEndpointContainer#0-0",result="success",} 3.54099E-4
spring_kafka_listener_seconds_max{exception="none",name="org.springframework.kafka.KafkaListenerEndpointContainer#0-1",result="success",} 8.72295E-4
# HELP spring_kafka_listener_seconds Kafka Listener Timer
# TYPE spring_kafka_listener_seconds summary
spring_kafka_listener_seconds_count{exception="none",name="org.springframework.kafka.KafkaListenerEndpointContainer#0-2",result="success",} 1760.0
spring_kafka_listener_seconds_sum{exception="none",name="org.springframework.kafka.KafkaListenerEndpointContainer#0-2",result="success",} 1.057248711
spring_kafka_listener_seconds_count{exception="none",name="org.springframework.kafka.KafkaListenerEndpointContainer#0-3",result="success",} 0.0
spring_kafka_listener_seconds_sum{exception="none",name="org.springframework.kafka.KafkaListenerEndpointContainer#0-3",result="success",} 0.0
spring_kafka_listener_seconds_count{exception="none",name="org.springframework.kafka.KafkaListenerEndpointContainer#0-4",result="success",} 0.0
spring_kafka_listener_seconds_sum{exception="none",name="org.springframework.kafka.KafkaListenerEndpointContainer#0-4",result="success",} 0.0
spring_kafka_listener_seconds_count{exception="none",name="org.springframework.kafka.KafkaListenerEndpointContainer#0-0",result="success",} 1415.0
spring_kafka_listener_seconds_sum{exception="none",name="org.springframework.kafka.KafkaListenerEndpointContainer#0-0",result="success",} 0.779761961
spring_kafka_listener_seconds_count{exception="none",name="org.springframework.kafka.KafkaListenerEndpointContainer#0-1",result="success",} 1749.0
spring_kafka_listener_seconds_sum{exception="none",name="org.springframework.kafka.KafkaListenerEndpointContainer#0-1",result="success",} 0.914776561
# HELP jvm_gc_overhead_percent An approximation of the percent of CPU time used by GC activities over the last lookback period or since monitoring began, whichever is shorter, in the range [0..1]
# TYPE jvm_gc_overhead_percent gauge
jvm_gc_overhead_percent 3.3333333333333335E-5
# HELP jvm_gc_live_data_size_bytes Size of long-lived heap memory pool after reclamation
# TYPE jvm_gc_live_data_size_bytes gauge
jvm_gc_live_data_size_bytes 7.9954392E7
# HELP process_start_time_seconds Start time of the process since unix epoch.
# TYPE process_start_time_seconds gauge
process_start_time_seconds 1.73439660391E9
# HELP jvm_classes_unloaded_classes_total The total number of classes unloaded since the Java virtual machine has started execution
# TYPE jvm_classes_unloaded_classes_total counter
jvm_classes_unloaded_classes_total 82.0
# HELP logback_events_total Number of error level events that made it to the logs
# TYPE logback_events_total counter
logback_events_total{level="warn",} 0.0
logback_events_total{level="debug",} 0.0
logback_events_total{level="error",} 0.0
logback_events_total{level="trace",} 0.0
logback_events_total{level="info",} 17598.0
# HELP jvm_gc_pause_seconds Time spent in GC pause
# TYPE jvm_gc_pause_seconds summary
jvm_gc_pause_seconds_count{action="end of major GC",cause="Metadata GC Threshold",} 1.0
jvm_gc_pause_seconds_sum{action="end of major GC",cause="Metadata GC Threshold",} 0.202
jvm_gc_pause_seconds_count{action="end of minor GC",cause="Allocation Failure",} 62.0
jvm_gc_pause_seconds_sum{action="end of minor GC",cause="Allocation Failure",} 0.557
jvm_gc_pause_seconds_count{action="end of major GC",cause="Heap Dump Initiated GC",} 2.0
jvm_gc_pause_seconds_sum{action="end of major GC",cause="Heap Dump Initiated GC",} 0.354
# HELP jvm_gc_pause_seconds_max Time spent in GC pause
# TYPE jvm_gc_pause_seconds_max gauge
jvm_gc_pause_seconds_max{action="end of major GC",cause="Metadata GC Threshold",} 0.0
jvm_gc_pause_seconds_max{action="end of minor GC",cause="Allocation Failure",} 0.005
jvm_gc_pause_seconds_max{action="end of major GC",cause="Heap Dump Initiated GC",} 0.0
# HELP system_load_average_1m The sum of the number of runnable entities queued to available processors and the number of runnable entities running on the available processors averaged over a period of time
# TYPE system_load_average_1m gauge
system_load_average_1m 1.4140625
# HELP http_server_requests_seconds
# TYPE http_server_requests_seconds summary
http_server_requests_seconds_count{exception="None",method="GET",outcome="SUCCESS",status="200",uri="/actuator/metrics",} 3.0
http_server_requests_seconds_sum{exception="None",method="GET",outcome="SUCCESS",status="200",uri="/actuator/metrics",} 0.012474533
http_server_requests_seconds_count{exception="None",method="GET",outcome="SUCCESS",status="200",uri="/actuator/prometheus",} 8.0
http_server_requests_seconds_sum{exception="None",method="GET",outcome="SUCCESS",status="200",uri="/actuator/prometheus",} 0.040926837
http_server_requests_seconds_count{exception="None",method="GET",outcome="SUCCESS",status="200",uri="/actuator/health/**",} 7488.0
http_server_requests_seconds_sum{exception="None",method="GET",outcome="SUCCESS",status="200",uri="/actuator/health/**",} 8.469948957
http_server_requests_seconds_count{exception="None",method="GET",outcome="SUCCESS",status="200",uri="/actuator/health",} 3.0
http_server_requests_seconds_sum{exception="None",method="GET",outcome="SUCCESS",status="200",uri="/actuator/health",} 0.215863709
http_server_requests_seconds_count{exception="None",method="GET",outcome="CLIENT_ERROR",status="404",uri="/**",} 1.0
http_server_requests_seconds_sum{exception="None",method="GET",outcome="CLIENT_ERROR",status="404",uri="/**",} 0.016433945
# HELP http_server_requests_seconds_max
# TYPE http_server_requests_seconds_max gauge
http_server_requests_seconds_max{exception="None",method="GET",outcome="SUCCESS",status="200",uri="/actuator/metrics",} 0.0
http_server_requests_seconds_max{exception="None",method="GET",outcome="SUCCESS",status="200",uri="/actuator/prometheus",} 0.002992877
http_server_requests_seconds_max{exception="None",method="GET",outcome="SUCCESS",status="200",uri="/actuator/health/**",} 0.004317313
http_server_requests_seconds_max{exception="None",method="GET",outcome="SUCCESS",status="200",uri="/actuator/health",} 0.0
http_server_requests_seconds_max{exception="None",method="GET",outcome="CLIENT_ERROR",status="404",uri="/**",} 0.0
# HELP jvm_gc_memory_allocated_bytes_total Incremented for an increase in the size of the (young) heap memory pool after one GC to before the next
# TYPE jvm_gc_memory_allocated_bytes_total counter
jvm_gc_memory_allocated_bytes_total 8.994968608E9
# HELP jvm_memory_used_bytes The amount of used memory
# TYPE jvm_memory_used_bytes gauge
jvm_memory_used_bytes{area="heap",id="Tenured Gen",} 7.9954392E7
jvm_memory_used_bytes{area="nonheap",id="CodeHeap 'profiled nmethods'",} 3.154368E7
jvm_memory_used_bytes{area="heap",id="Eden Space",} 7.5049552E7
jvm_memory_used_bytes{area="nonheap",id="Metaspace",} 1.13213752E8
jvm_memory_used_bytes{area="nonheap",id="CodeHeap 'non-nmethods'",} 1576832.0
jvm_memory_used_bytes{area="heap",id="Survivor Space",} 3712240.0
jvm_memory_used_bytes{area="nonheap",id="Compressed Class Space",} 1.3254928E7
jvm_memory_used_bytes{area="nonheap",id="CodeHeap 'non-profiled nmethods'",} 1.9390848E7
# HELP jvm_threads_live_threads The current number of live threads including both daemon and non-daemon threads
# TYPE jvm_threads_live_threads gauge
jvm_threads_live_threads 73.0
어플리케이션 파드의 /actuator/prometheus 엔드포인트에서 수집할 수 있는 다양한 JVM 및 애플리케이션 관련 메트릭들을 확인할 수 있습니다.
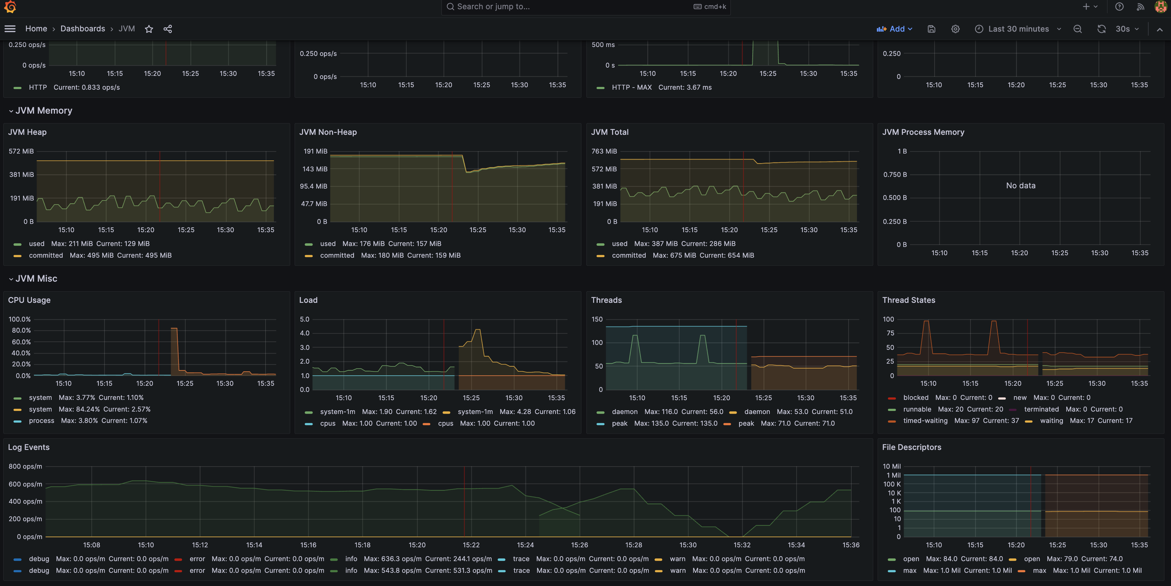
이 메트릭들을 조합해 JVM 메트릭 위주의 대시보드를 만들 수 있습니다.
Grafana에서 수집한 메트릭을 조합해 대시보드를 만든 예시:

이를 통해 블랙박스 영역이었던 JVM 메트릭을 더 세부적으로 관측할 수 있습니다. 관측가능성은 손이 많이 가는 작업이지만 더 나은 품질의 서비스를 제공하는데 필요한 매우 중요한 작업입니다.
정리
뉴렐릭이나 데이터독 에이전트를 통해 JVM(Java)에 대한 APM 성능 메트릭을 수집할 수 있습니다. 그러나 비용 절감 및 벤더 락인을 방지하기 위해 JVM 메트릭을 직접 수집하는 방법이 장기적인 관점에서는 더 좋은 선택인 것 같습니다.
오너십을 DevOps Engineer와 SRE가 더 가져갈 수도 있기도 하고, 오픈소스 기반의 관측가능성(Observability) 솔루션들을 조합해 운영하는 것이 더 클라우드 네이티브한 방식이라고 생각합니다.